
Streamline your calibration workflow with automated work procedures, QR coded traceability and instant digital certificates. Built-in procedures and real-time collaboration keep your team productive and ISO 9001 & ISO 17025 compliant.

From equipment tracking and team assignments to digital certificates and QR verification, our platform handles your entire calibration workflow.Built-in procedures and automated scheduling keep your team productive while maintaining ISO 9001 & ISO 17025 compliance.
Automated calibration scheduling with team assignments, due date tracking, and real-time progress monitoring for your entire calibration workflow.
Instant equipment verification and certificate validation using QR codes. Quick access to calibration history and current status from any mobile device.
Automated generation of professional calibration certificates with digital signatures, tamper-proof validation, and instant sharing capabilities.
Pre-loaded calibration procedures and custom workflow creation. Step-by-step guidance ensures consistent, accurate calibrations every time.
Experience how MCP-CAL transforms your calibration operations with intuitive job management, team collaboration, and automated certificate generation all in one platform.
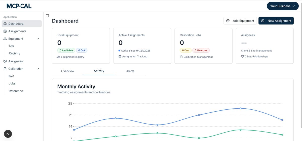
Your central hub for managing all calibration activities. Track equipment, assign jobs to team members, monitor progress, and generate certificates - all from one intuitive dashboard with real-time collaboration.


Scan QR codes to instantly access equipment history, assign calibration jobs, and update status from anywhere. Perfect for field technicians and multi-location teams working across different facilities.
Generate professional calibration certificates and detailed reports following ISO 17025 standards with digital signatures and comprehensive traceability.

Following ISO 17025 standards

Comprehensive measurement data
Secure digital signatures with tamper-proof validation
Following ISO 9001 & ISO 17025 standards and best practices
Instant certificate verification with QR codes
From equipment setup to certificate delivery, MCP-CAL guides you through each step with automated scheduling, team assignments, and built-in quality controls.
Register your equipment with QR codes and invite team members to collaborate on calibration jobs.
Schedule calibration jobs and assign them to team members with automated due date tracking.
Follow built-in procedures, update job status, and document results using mobile QR scanning.
Automatically create professional certificates with QR verification and share them instantly.